Burger Icon
Phone Icon

Endpoint Visibility and DFIR at Scale

Hunt the most elusive cyber threats regardless where your data or users reside.

Endpoint Visibility and DFIR at Scale

Hunt the most elusive cyber threats regardless where your data or users reside.
Hero Image
Hero Image

Endpoint Visibility and DFIR at Scale

Hunt the most elusive cyber threats regardless where your data or users reside.

Endpoint Visibility and DFIR at Scale

Hunt the most elusive cyber threats regardless where your data or users reside.

Gain Deep Endpoint Visibility

ThreatDefence Agent enables you to quickly and easily get visibility across your endpoints. The agent can be deployed in few clicks, and will immediately start sending endpoint logs from your clients' devices to our cloud platform for advanced threat detection and response.

Gain Deep Endpoint Visibility

ThreatDefence Agent enables you to quickly and easily get visibility across your endpoints. The agent can be deployed in few clicks, and will immediately start sending endpoint logs from your clients' devices to our cloud platform for advanced threat detection and response.
Hero Image
Hero Image

Gain Deep Endpoint Visibility

ThreatDefence Agent enables you to quickly and easily get visibility across your endpoints. The agent can be deployed in few clicks, and will immediately start sending endpoint logs from your clients' devices to our cloud platform for advanced threat detection and response.

Gain Deep Endpoint Visibility

ThreatDefence Agent enables you to quickly and easily get visibility across your endpoints. The agent can be deployed in few clicks, and will immediately start sending endpoint logs from your clients' devices to our cloud platform for advanced threat detection and response.

Gain Deep Endpoint Visibility

ThreatDefence Agent enables you to quickly and easily get visibility across your endpoints. The agent can be deployed in few clicks, and will immediately start sending endpoint logs from your clients' devices to our cloud platform for advanced threat detection and response.

Gain Deep Endpoint Visibility

ThreatDefence Agent enables you to quickly and easily get visibility across your endpoints. The agent can be deployed in few clicks, and will immediately start sending endpoint logs from your clients' devices to our cloud platform for advanced threat detection and response.
Hero Image
Hero Image

Gain Deep Endpoint Visibility

ThreatDefence Agent enables you to quickly and easily get visibility across your endpoints. The agent can be deployed in few clicks, and will immediately start sending endpoint logs from your clients' devices to our cloud platform for advanced threat detection and response.

Gain Deep Endpoint Visibility

ThreatDefence Agent enables you to quickly and easily get visibility across your endpoints. The agent can be deployed in few clicks, and will immediately start sending endpoint logs from your clients' devices to our cloud platform for advanced threat detection and response.

When Prevention Fails...

Hackers are proficient in bypassing security tools. When your prevention mechanisms fail, your only defense is evidence-based visibility.

When Prevention Fails...

Hackers are proficient in bypassing security tools. When your prevention mechanisms fail, your only defense is evidence-based visibility.
Attack typeBEST EDR PRODUCTSOther EDR productsSIEM/SOCVisibility + Secops
Common threats (malware)100%70%100%100%
Sophisticated breaches (well-organized hackers)10%0%30%100%
Zero day Attacks (Exchange ProxyShell, log4shell)0%0%20%100%
Accounts takeovers (cloud, endpoint, network)0%0%50%100%
Incident Response and Investigation10%0%30%100%
Supply Chain Attacks (Kaseya, FireEye)10%0%20%100%
Attack typeBEST EDR PRODUCTSOther EDR productsSIEM/SOCVisibility + Secops
Common threats (malware)100%70%100%100%
Sophisticated breaches (wel...10%0%30%100%
Zero day Attacks (Exchange ...0%0%20%100%
Accounts takeovers (cloud, ...0%0%50%100%
Incident Response and Inves...10%0%30%100%
Supply Chain Attacks (Kasey...10%0%20%100%

Get 100% Cyber Assurance For Endpoints

Get 100% Cyber Assurance For Endpoints

  • Deploy in Minutes

    A variety of automated deployment options to ensure that you can cover and protect your server and user endpoints anywhere.
  • Get Access to Your Data

    See all your data and get unprecedented visibility across workstations, servers, cloud and remote endpoints.
  • Run as a Holistic SecOps Suite

    Delivered at no additional cost as part of our SecOps platform, fully integrated into your SOC processes and workflows.
  • Manage Cyber Risk

    Maintain a continuous compliance state with integrated cyber risk and security posture monitoring.
Decor
threatDefence Image
threatDefence Image

See How It Works

See how easy it is to deploy our agent and immediately start getting insights from your endpoints. You will get visibility into active network connections, executed processes, user logons, vulnerable software and more.

See How It Works

See how easy it is to deploy our agent and immediately start getting insights from your endpoints. You will get visibility into active network connections, executed processes, user logons, vulnerable software and more.
threatDefence Image
threatDefence Image

See How It Works

See how easy it is to deploy our agent and immediately start getting insights from your endpoints. You will get visibility into active network connections, executed processes, user logons, vulnerable software and more.

See How It Works

See how easy it is to deploy our agent and immediately start getting insights from your endpoints. You will get visibility into active network connections, executed processes, user logons, vulnerable software and more.

Deploy in Minutes

It only takes seconds to install a ThreatDefence agent, and it can be deployed to Windows, Linux and MacOS endpoints. The agent is cloud-based and does not require any additional infrastructure on-premises.

Deploy in Minutes

It only takes seconds to install a ThreatDefence agent, and it can be deployed to Windows, Linux and MacOS endpoints. The agent is cloud-based and does not require any additional infrastructure on-premises.
Hero Image
Hero Image

Deploy in Minutes

It only takes seconds to install a ThreatDefence agent, and it can be deployed to Windows, Linux and MacOS endpoints. The agent is cloud-based and does not require any additional infrastructure on-premises.

Deploy in Minutes

It only takes seconds to install a ThreatDefence agent, and it can be deployed to Windows, Linux and MacOS endpoints. The agent is cloud-based and does not require any additional infrastructure on-premises.

Augment your EDR

ThreatDefence endpoint agent derives critical insights from the endpoints in real-time, analyzing vulnerability data, system, and process usage telemetry, user behavior, and many other metrics and indicators. The agent supports proactive detection and response capabilities, collecting critical security data from on-premises, cloud, and mobile endpoints and supplying information across the whole cyber-attack chain, from the initial reconnaissance to the malicious data exfiltration.
threatDefence Image
threatDefence Image
  • Respond to threats at scale
  • Live digital forensics and data acquisition
  • Search across 1,000s of endpoints
  • Security configuration assessments
  • Put endpoints in isolation
  • Evidence recording
  • Respond to threats at scale
  • Live digital forensics and data acquisition
  • Search across 1,000s of endpoints
  • Security configuration assessments
  • Put endpoints in isolation
  • Evidence recording
threatDefence Image
threatDefence Image
  • Respond to threats at scale
  • Live digital forensics and data acquisition
  • Search across 1,000s of endpoints
  • Security configuration assessments
  • Put endpoints in isolation
  • Evidence recording
  • Respond to threats at scale
  • Live digital forensics and data acquisition
  • Search across 1,000s of endpoints
  • Security configuration assessments
  • Put endpoints in isolation
  • Evidence recording
Cube DecorRect Decor

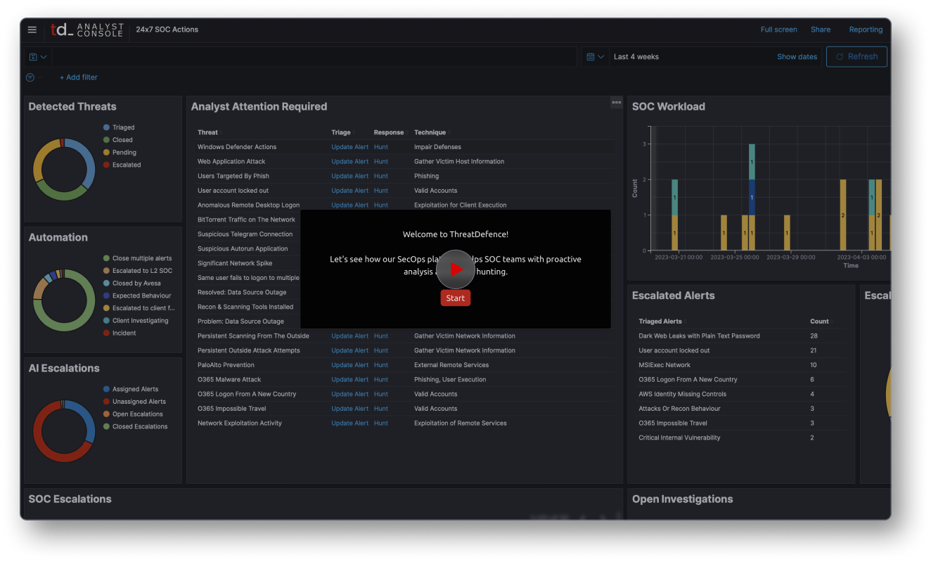
Threat Hunting

Our endpoint agent assists SOC teams to run searches, and investigations at a great scale. You can get any evidence you need in seconds - watch this video and see how it works.

Threat Hunting

Our endpoint agent assists SOC teams to run searches, and investigations at a great scale. You can get any evidence you need in seconds - watch this video and see how it works.

Threat Hunting

Our endpoint agent assists SOC teams to run searches, and investigations at a great scale. You can get any evidence you need in seconds - watch this video and see how it works.

Threat Hunting

Our endpoint agent assists SOC teams to run searches, and investigations at a great scale. You can get any evidence you need in seconds - watch this video and see how it works.

Protect Your Organization With ThreatDefence